多种风光耦合电解水制氢方案分析与对比
风电和光伏发电作为重要的可再生能源利用方式,是解决当前能源困境行之有效的方法。在国家相关政策的大力支持下,中国的风电、光伏发电产业发展迅速 ,2021 年中国风电和光伏发电总新增装机容量约为 1.01 亿 kW,其中,风电新增装机容量为 4757 万 kW,光伏发电新增装机容量为 5297 万 kW。但风电和光伏发电均存在间歇性、时空分布不均等特点,若电解水制氢过程中采用单一的风电或光伏发电,可能会造成制氢设备利用小时数降低,经济性不佳。因此,需要结合风光互补的特性和电解水制氢设备的特点,开展风光耦合电解水制氢,在减少项目投资冗余的同时,充分、合理地利用可再生能源制氢,综合提升电解水制氢的经济性。下文介绍了多种风光耦合电解水制氢方案,包括风光耦合柔性电解水制氢、“风光并网 + 余电制氢”、“风光互补制氢 + 余电并网”、分散式风光就地离网制氢及交流 / 直流耦合离网高压传输风光制氢、“风光并网 + 余电制储氢发电并网”等方案。
1 风光耦合柔性电解水制氢方案
风光耦合柔性电解水制氢技术主要由 6 大核心技术和 3 大核心产品组成,实现了制氢系统与风、光、储、网等多种能源形式及多种应用场景的柔性融合,构建灵活、高效、友好的绿电制氢系统。其中,6 大核心技术主要包括:
1) 柔性组网技术。该技术由稳 / 暂态仿真分析、中压级联技术、大容量直流开断技术、黑启动技术、故障穿越等组成,解决了电解水制氢系统与可再生能源系统之间的耦合方式和运行方式,且因地制宜、满足不同应用场景需求。
2) 电力电子技术。该技术由拓扑技术、驱动技术、脉冲宽度调制 (PWM) 控制技术、平台技术组成,采用 PWM 控制算法,可以搭建高效、友好的电氢耦合桥梁。
3) 电化学和过程控制技术。这两项技术在结构、材料、电解槽本体和工艺控制方面均具备先进技术,可使电氢转换过程更加高效、安全和灵活。
4) 能量管理技术。该技术可解决电、热、质多物理过程的耦合,构建电氢协同一体化管理体 系。在“源”端实现平滑风光输出、跟踪计划输 出功率、无功电压支撑、电网调度响应, 在“网”端实现系统调峰和调频,在“荷”端实现稳定氢 气产量、跟踪产氢计划等功能。
5) 集群控制技术。该技术可实现小室电压监测、故障分析诊断、电解槽能效分析、健康状态(SOH) 估算等功能,同时可开展分级调节控制、动态投切控制、智能功率分配运行、热待机运行控制,使柔性制氢系统运行更智能、更高效。
3 大核心产品主要为柔性制氢电源、柔性电解水制氢设备 ( 碱性电解槽、质子交换膜 (PEM)电解槽、气液分离与纯化设备 )、智慧氢能管理系统。柔性制氢电源采用绝缘栅双极晶体管(IGBT) 全控型功率器件及 PWM 控制算法,转换效率高、响应速度快、输出精度高,具备良好的电网支撑能力。柔性电解水制氢设备具有宽负荷调节,可适应可再生能源波动特性;具有先进的电氢协同控制算法,动态响应速度更快;智慧氢能管理系统具备系统集成、能量管理、集群控制等核心能力。
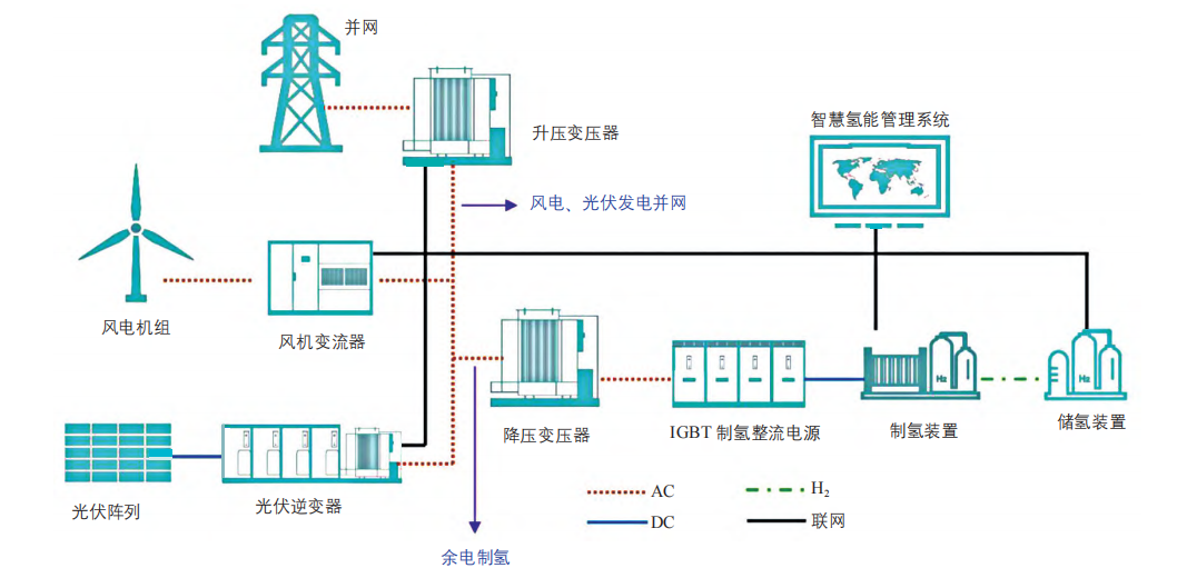
2 “风光并网 + 余电制氢”方案
“风光并网+ 余电制氢”系统包括风电机组、光伏阵列、风机变流器、光伏逆变器、升压变压器、降压变压器、IGBT 制氢整流电源、制氢装置、储氢装置、智慧氢能管理系统、电网等, 其结构如图1 所示。该系统设置了风光发电量、并网电量和制氢量管理功能,在风光发电并网电量满足预设值后,进行风光互补余电制氢。这样不但提高了可再生能源利用率,同时也提高了设备利用率。

图 1 “风光并网 + 余电制氢”系统的结构示意图
3 “风光互补制氢 + 余电并网”方案
“风光互补制氢 + 余电并网”系统包括风电机组、光伏阵列、风机变流器、光伏逆变器、升压变压器、降压变压器、IGBT 制氢整流电源、制氢装置、储氢装置、智慧氢能管理系统、电网等,其结构如图 2 所示。

图 2 “风光互补制氢 + 余电并网”系统的结构示意图
该系统设置了风光发电量、并网电量和制氢量管理功能,在风光发电量满足制氢所需电力后,余电并网。该方式利用可再生能源的同时,提高设备的利用率。
4 分散式风光就地离网制氢方案及交流 / 直流耦合离网高压传输风光制氢方案
中国的光伏电站和风电场大多建于土地租金廉价的次发达地区,大量光伏电站、风电场集中建设、并网致使当地电网容量饱和,从而导致电网采取限电措施,不得不弃风、弃光,大量能源资源因此被浪费。存在弃光或弃风的光伏电站或风电场,往往又缺乏建设制氢站的条件,因此,为了更好地利用可再生能源电力和更好地制取绿氢,可以采用分散式风光就地离网制氢方案或采用交流 / 直流耦合离网高压传输风光制氢方案。
采用分散式风光就地离网制氢方案,可实现直流耦合制氢,适合大规模风光分散式制氢,特别是深远海海上风电离岸制氢。而交流 / 直流耦合离网高压传输风光制氢方案需要自建电网,与公共电网无互动,且其通常需要配置储能系统,以支撑电解水制氢设备跟随风电和光伏发电输出功率特性曲线。
分散式风光就地离网制氢系统主要包括风电机组、光伏阵列、IGBT 制氢直流变换电源、制氢装置、储氢装置、智慧氢能管理系统,其结构如图 3 所示。

图 3 分散式风光就地离网制氢系统的结构示意图
交流耦合离网高压传输风光制氢系统主要包括风电机组、光伏阵列、风机变流器、光伏逆变器、升压变压器、高压电网、降压变压器、 IGBT 制氢整流电源、制氢装置、储氢装置、智慧氢能管理系统、储能电池系统,其结构如图4 所示。
图 4 交流耦合离网高压传输风光制氢系统结构示意图
直流耦合离网高压传输风光制氢系统主要包括风电机组、光伏阵列、IGBT 制氢直流变换电源、直流输电系统、制氢装置、储氢装置、智慧氢能管理系统、储能电池系统,其结构如图 5 所示。

图 5 直流耦合离网高压传输风光制氢系统的结构示意图
而言,直流输电技术在电力系统中已得到较多运用,且可以较好解决输电线路中电感耗损问题。直流输电技术在远距离大容量输电、电力系统联网、远距离海底电缆、大城市地下电缆送电、配电网轻型直流输电等方面具有明显优势。在今后的输电系统中,直流输电与交流输电将会相互配合补充,构成更加多样、高效、安全的新型电力传输系统。
5 “风光并网 + 余电制储氢发电并网”方案
“风光并网 + 余电制储氢发电并网”系统包括风电机组、光伏阵列、用氢端、风机变流器、光伏逆变器、储氢装置、氢燃料电池、升压变压器、制氢装置、IGBT 制氢整流电源、降压变压器、高压电网、智慧氢能管理系统,其结构如图 6 所示。

图 6“风光并网 + 余电制储氢发电并网”系统的结构示意图
该系统主要是先将光伏发电、风电并网,当有多余电力时,可通过电解水制氢消纳一部分余电,并将制取的氢气储存至储氢装置;当光伏发电和风电余电无法满足用电需求时,再利用氢燃料电池消耗氢气来发电。此外,当风电、光伏发电不足且又急需大量氢气时,也可通过网电补充电力来进行电解水制氢。氢燃料电池以电 - 氢 -电的方式实现储电,从而进行电网的削峰填谷。风光余电制取的绿氢储存后,既可以作为氢能汽车的燃料来源,替代油气资源;又能用于化工、冶金行业,降低工业领域的碳排放。
6 主要的电解水制氢技术应用对比
对于多种风光耦合电解水制氢方案中的电解水制氢技术,目前主要的技术路线有碱性电解水制氢、PEM 电解水制氢、固体氧化物电解水制氢 3 种路线。其中,已实际应用的主要为碱性电解水制氢和 PEM 电解水制氢这两种技术。
固体氧化物电解水制氢是一种高温电解水制氢技术,温度一般为 700 ~ 1000 ℃。目前该技术成本高、难度大,正处于开发验证阶段,未在市场上实际应用。
碱性电解水制氢是一种以氢氧化钾溶液作为电解质、多孔膜作为隔膜的制氢技术。该技术较为成熟,是目前主流且规模化应用的电解水制氢技术。中国目前的电解水制氢系统主要以压力系统为主,经过多年的建设和运行实践证明,采用电解水槽及其辅助设备、纯水制备装置、碱液制备装置、氢气纯化装置、氢气压缩机、储氢罐、直流电源、自控装置等组成的碱性电解水制氢系统更为合理。虽然碱性电解水制氢系统存在设备体积大、维护成本高、工作电流小、对风光发电类波动性电源输入适应性差等缺点,但考虑到碱性电解水制氢技术较为成熟且成本较低,因此近些年仍是电解水制氢的主流技术。
相比于碱性电解水制氢技术,PEM 电解水制氢技术以质子交换膜取代了碱性电解水制氢技术中的隔膜和电解质,其具有电阻小、制氢效率高、电流大、设备占地面积小的优点,且采用该技术的系统可实现快速启停、大幅度功率调节,对风光发电类波动性电源输入适应性强,非常适合风光耦合电解水制氢方案。目前该技术尚未大规模应用的主要原因是其还需要进一步优化和突破,且成本比碱性电解水制氢技术高。但随着技术的不断改善和成本的不断降低,将该技术应用在波动性大的可再生能源耦合电解水制氢上,有非常大的优势和空间。
文章来源:公众号Dinghai—plan
免责声明:本网转载自合作媒体、机构或其他网站的信息,登载此文出于传递更多信息之目的,并不意味着赞同其观点或证实其内容的真实性。本网所有信息仅供参考,不做交易和服务的根据。本网内容如有侵权或其它问题请及时告之,本网将及时修改或删除。凡以任何方式登录本网站或直接、间接使用本网站资料者,视为自愿接受本网站声明的约束。